본문으로 바로가기
본문으로 바로가기

대시보드

SQL Console의 대시보드 기능을 사용하면 저장된 쿼리에서 생성된 시각화를 모아서 공유할 수 있습니다. 먼저 쿼리를 저장하고 시각화를 만든 다음, 해당 쿼리 시각화를 대시보드에 추가하고 쿼리 매개변수를 사용해 대시보드를 대화형으로 구성하십시오.

핵심 개념

쿼리 공유

대시보드를 동료와 공유하려면, 해당 대시보드에 사용된 저장된 쿼리도 함께 공유해야 합니다. 시각화를 확인하려면 최소한 해당 저장된 쿼리에 대한 읽기 전용 접근 권한이 있어야 합니다.

상호 작용성

대시보드를 대화형으로 만들려면 쿼리 매개변수를 사용합니다. 예를 들어, WHERE 절에 쿼리 매개변수를 추가하여 필터처럼 동작하게 할 수 있습니다.

시각화 설정에서 「filter」 유형을 선택하면 Global 필터 사이드 패널을 통해 쿼리 매개변수 입력을 켜거나 끌 수 있습니다. 대시보드에서 다른 객체(예: 테이블)에 연결하여 쿼리 매개변수 입력을 토글할 수도 있습니다. 아래 빠른 시작 가이드의 「필터 구성하기」 섹션을 참고하십시오.

빠른 시작

query_log 시스템 테이블을 사용하여 ClickHouse 서비스를 모니터링하기 위한 대시보드를 만들어 보겠습니다.

빠른 시작

저장된 쿼리 만들기

이미 시각화할 저장된 쿼리가 있는 경우 이 단계를 건너뛰면 됩니다.

새 쿼리 탭을 엽니다. ClickHouse 시스템 테이블을 사용하여 특정 서비스의 일별 쿼리 양을 계산하는 쿼리를 작성해 보겠습니다:

저장된 쿼리 만들기

쿼리 결과를 테이블 형식으로 보거나, 차트 보기에서 바로 시각화 구성을 시작할 수 있습니다. 다음 단계에서는 이 쿼리를 queries over time이라는 이름으로 저장합니다:

쿼리 저장

저장된 쿼리에 대한 더 자세한 내용은 「Saving a Query」 섹션에서 확인할 수 있습니다.

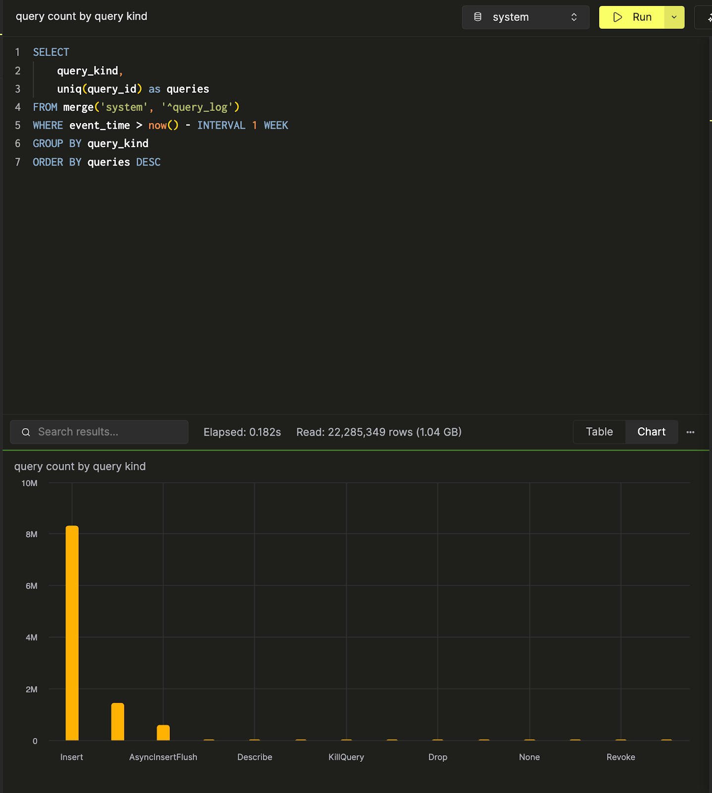
query count by query kind라는 또 다른 쿼리를 만들어 저장하고, 쿼리 종류별 쿼리 수를 계산합니다. 아래는 SQL 콘솔에서 이 데이터로 만든 막대 차트 시각화입니다.

쿼리 결과의 막대 차트 시각화

이제 쿼리가 두 개 준비되었으므로, 이 쿼리들을 시각화하고 모아 볼 대시보드를 생성하겠습니다.

대시보드 생성

Dashboards 패널로 이동한 다음 「New Dashboard」를 클릭합니다. 이름을 지정하면 첫 대시보드를 성공적으로 생성한 것입니다!

새 대시보드 생성

시각화 추가하기

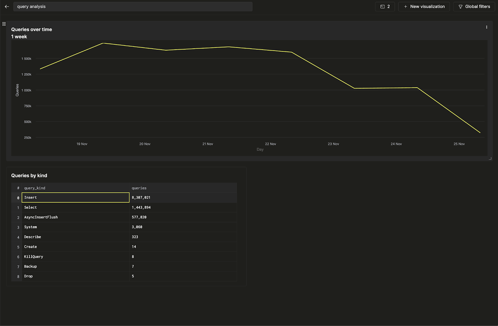
queries over timequery count by query kind라는 두 개의 저장된 쿼리가 있습니다. 첫 번째 쿼리를 선형 차트로 시각화해 보겠습니다. 시각화에 제목과 부제목을 지정한 다음, 시각화할 쿼리를 선택하십시오. 이후 "Line" 차트 유형을 선택하고 x축과 y축을 지정하십시오.

시각화 추가하기

여기에서는 숫자 형식, 범례 레이아웃, 축 레이블과 같은 추가적인 스타일 변경도 수행할 수 있습니다.

다음으로, 두 번째 쿼리를 테이블로 시각화하고 선형 차트 아래에 배치하십시오.

쿼리 결과를 테이블로 시각화

이제 두 개의 저장된 쿼리를 시각화하여 첫 번째 대시보드를 만들었습니다!

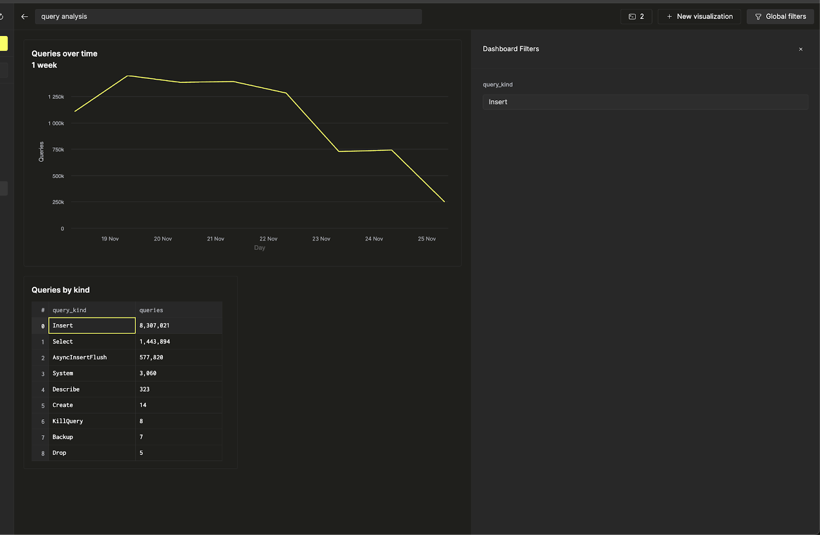
필터 구성하기

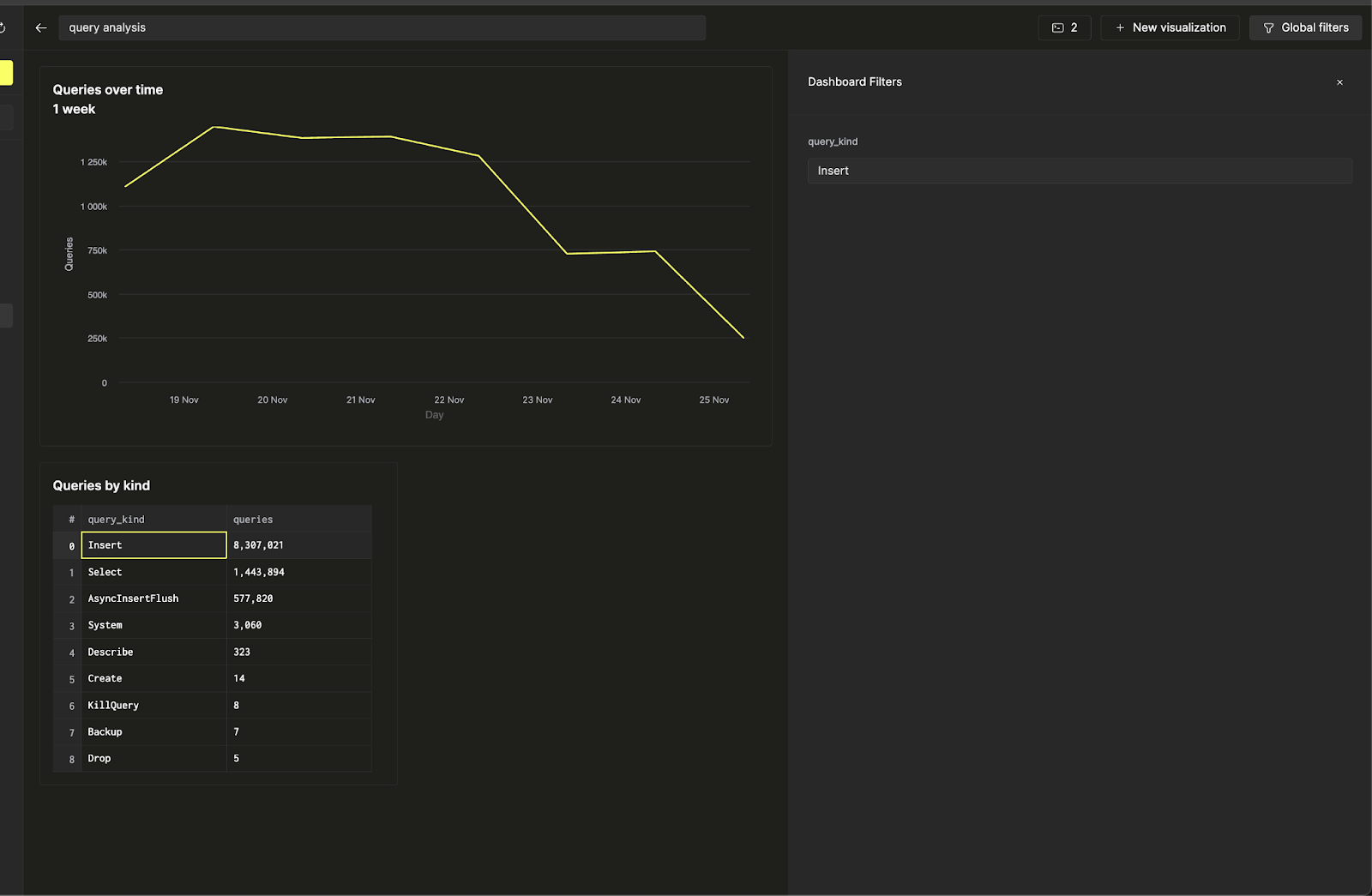
이제 쿼리 종류(query kind)에 대한 필터를 추가해 대시보드를 인터랙티브하게 만들어 보겠습니다. 이렇게 하면 Insert 쿼리와 관련된 추세만 표시할 수 있습니다. 이 작업은 쿼리 매개변수를 사용하여 수행합니다.

라인 차트 옆의 점 세 개 아이콘을 클릭한 다음, 쿼리 옆의 연필 버튼을 클릭하여 인라인 쿼리 편집기를 엽니다. 여기에서 대시보드에서 바로 저장된 기본 쿼리를 직접 수정할 수 있습니다.

기본 쿼리 편집

이제 노란색 실행 쿼리(run query) 버튼을 누르면, 앞에서 사용한 동일한 쿼리가 Insert 쿼리만 포함하도록 필터링된 상태로 표시됩니다. 쿼리를 업데이트하려면 저장 버튼을 클릭하십시오. 차트 설정으로 돌아가면 라인 차트를 필터링할 수 있게 됩니다.

이제 상단 리본의 Global Filters를 사용해 입력 값을 변경하여 필터를 토글할 수 있습니다.

글로벌 필터 조정

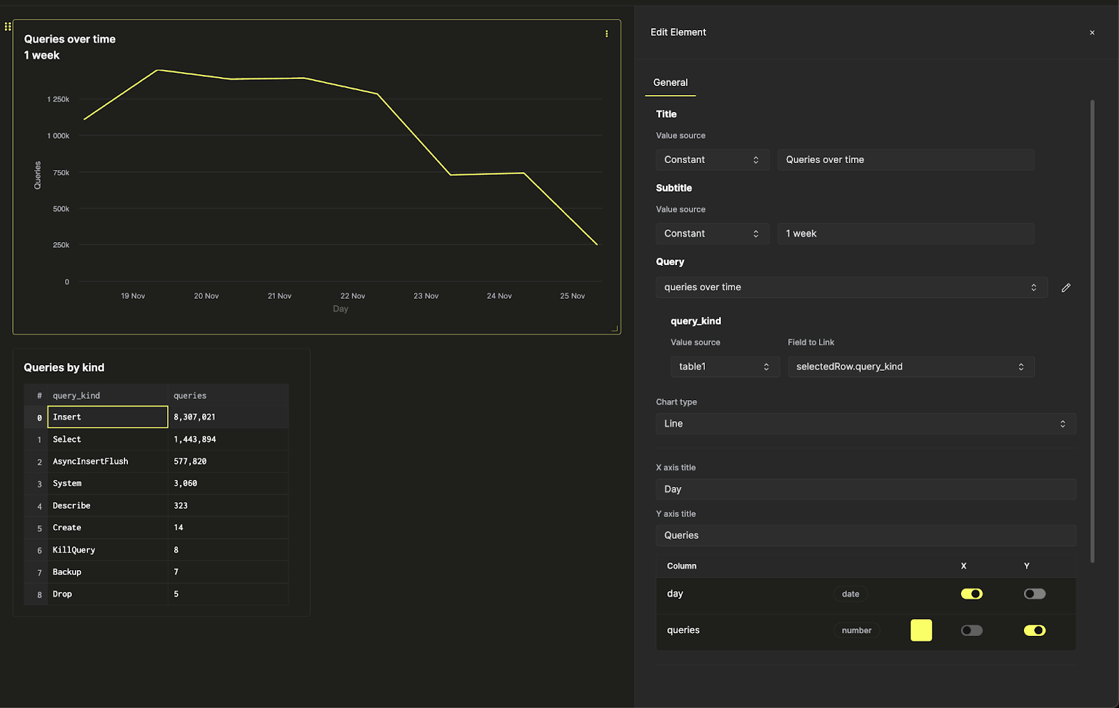
라인 차트의 필터를 테이블과 연결하려 한다고 가정해 보겠습니다. 이를 위해 시각화 설정으로 돌아가서 query_kind 쿼리 매개변수의 값 소스를 테이블로 변경한 후, 연결할 필드로 query_kind 컬럼을 선택하면 됩니다.

쿼리 매개변수 변경

이제 종류별 쿼리 테이블에서 라인 차트의 필터를 직접 제어하여 대시보드를 인터랙티브하게 만들 수 있습니다.

라인 차트에서 필터 제어